Skip to main content

09 January 2026

Designing secure and meaningful programming assessments

Auto generated profile Image
Written by

Eoin Shannon

Programming assessments can be a hard thing to get right in schools.

They need to be secure, timed, fair, accessible - and still assess thinking, not copying.

They also need to be realistic for teachers to run, mark, and evidence properly.

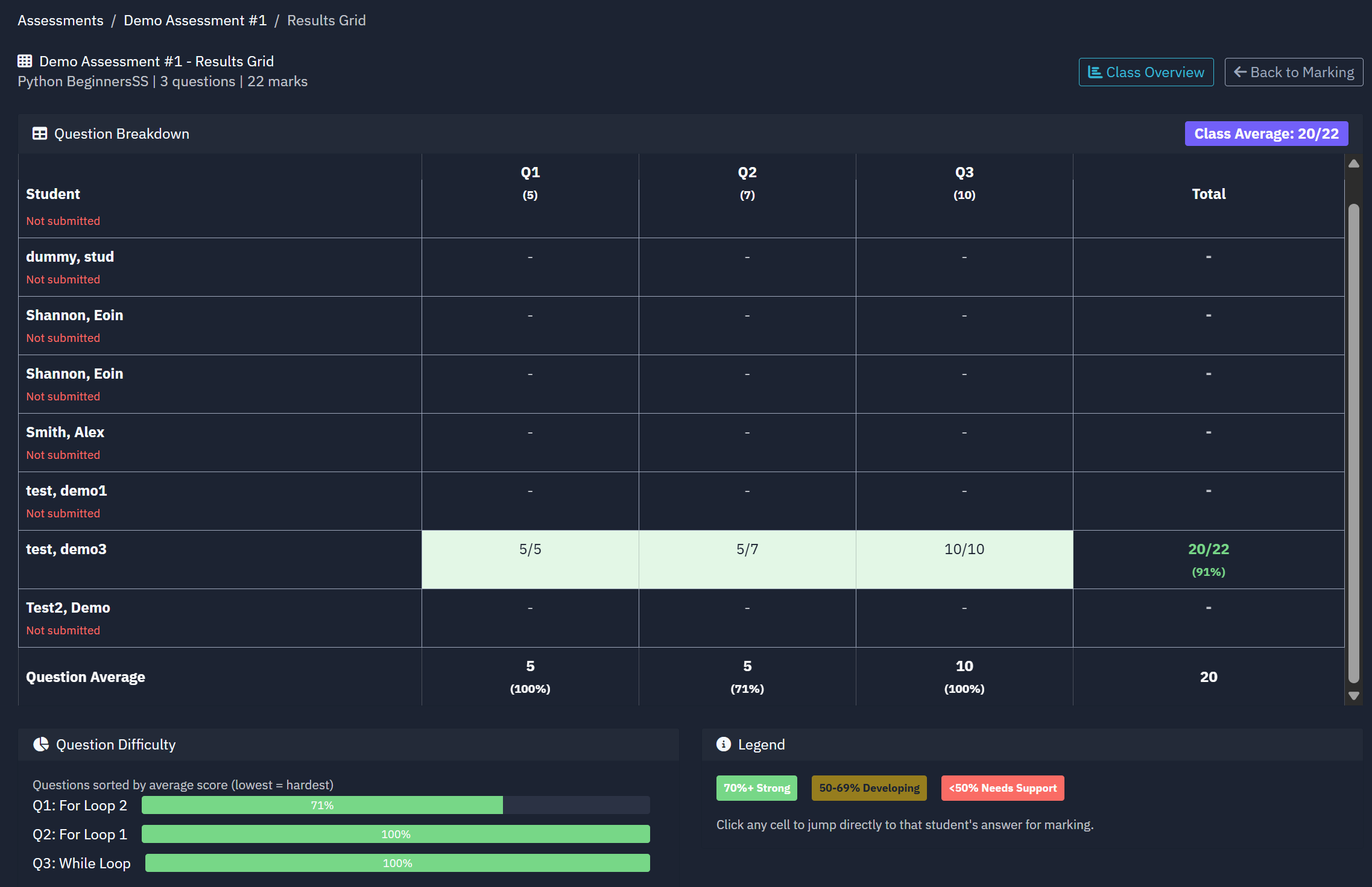
The screenshots below illustrate one approach we’ve been exploring to address some of these challenges:

– structuring coding questions around test cases to support consistent checking
– balancing automatic checking with teacher judgement during marking
– enabling targeted feedback and structured corrections
– tracking how student understanding develops over time
– generating clear, professional evidence to support scrutiny and reflection

Alongside this, students need proper debugging tools if we genuinely want them to understand why their code works or fails - not just trial-and-error until it passes.

Making program flow, variables, and errors visible helps turn debugging into a learning process rather than a guessing game.

None of this is about adding complexity for teachers.
It’s about giving programming the same rigour, visibility, and professionalism as other subjects.

This work has been approached from a classroom-first perspective.

www.codebash.co.uk

Discussion

Please login to post a comment